全国服务热线:
15737251532
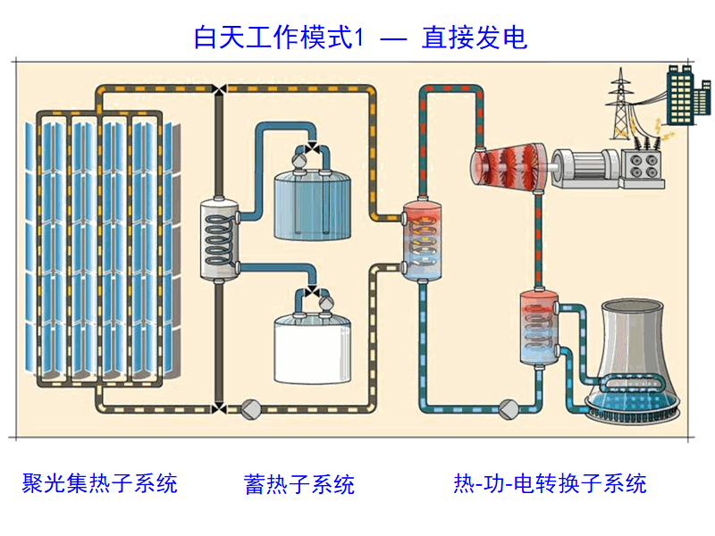
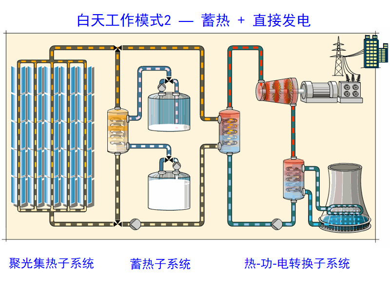
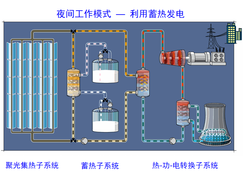
太阳能制氢集热装置由太阳能集热系统、电控系统和制氢反应供能系统组成。其中太阳能集热系统采用平单轴槽式集热器+斜单轴槽式集热器+菲涅尔式集热器组成的混合镜场,采用多种集热器组合运行后,能够实现集热*高运行温度Tmax≧300℃;电控系统采用PLC编程控制,具有运行自动化高,系统设置灵活等特点;制氢反应供能系统主要由储热罐体及配套控制阀门等组成,主要用于稳定系统供热温度,实现流量调节等功能。
太阳能制氢集热装置介绍
集热场形式


集热管AR增透膜


反射镜的SSG自清洁膜层

1、自清洁涂层
2、超白玻璃基材
3、镀银层
4、铜层
5、底漆
6、中漆
7、面漆
反射镜的SSG自清洁膜层


动力机构下置,与反射镜机构脱离,方便运维检修
采用模块化构件,安装简单方便,对安装施工人员要求低
标准化构件与反射镜一致,聚光一步到位,大幅减少光学聚光调试时间
采用扭矩管大齿轮驱动装置,形成三角支撑性稳定结构,同等用钢量下,抗风等级提高
斜单轴槽式集热器

双轴跟踪具有天然的效率高,常规双轴槽式跟踪做法如下图所示,机构较为笨重,本方案采用了创新性的斜单轴联动跟踪方式,实现了槽式长阵列集热器双轴跟踪。
PTC-3型斜单轴槽式集热器参数表

名称 | 数值 |
*大集热效率 | 82% |
单元模块 | 4.8m*2.2m*2m(高) |
单元重量 | 400KG/单元 |
反射镜 | 复合反射镜 |
吸热体 | 吸收比≧95,发射比≤0.08(80℃) |
集热功率 | 4kW |
电气情况 | 额定电压220V-24V 额定功率100-250W |
跟踪控制 | 光感+时控,精度±0.1℃ |
抗风等级 | 12级 |
安全工作温度 | 500℃ |
高温型热管真空集热管

针对本项目试制样品

大连理工大学太阳制氢集热装置




太阳能集热供暖商用系统

太阳能集热家用系统图

太阳能供暖系统
太阳能供暖 是一种利用太阳能集热器收集太阳辐射并转化为热能供暖的技术。
太阳能供暖系统,就是用太阳能集热器收集太阳辐射并转化成热能,以液体作为传热介质,以水作为储热介质,热量经由散热部件送至室内进行供暖,太阳能采暖一般由太阳能集热器、储热水箱、连接管路、辅助热源、散热部件及控制系统组成。
太阳能供暖系统与常规能源供暖系统相比,有如下几个特点:
1,系统运行温度低 太阳能集热器效率随运行温度升高而降低。
2,推荐地盘管供暖,运行温度35~45℃。风机盘管和暖气片运行温度为55~65℃。
3,有储存热量的设备 太阳能不能成为连续、稳定的能源。须有储存热量的设备;如储热水箱等。
4,与辅助热源配套使用 阴雨天等没有日照时,可采用电力、燃气、燃油和生物质能等辅助。
5,适合在节能建筑中应用 供暖的需求且达到一定的太阳能保证率,需要足够多的太阳能集热器。
6,保温水平低,门窗气密性差的建筑不适合使用太阳能供暖系统。